Latency isn’t just about “speed”. Even sub-millisecond delays can ripple across critical applications, degrading performance, causing compliance issues, or blinding security tools. Monitoring solutions must capture traffic with zero impact on live networks; otherwise, the visibility layer becomes a bottleneck itself.
Why milliseconds matter in modern networks
Financial transactions, industrial control systems, VoIP, and real-time analytics all depend on nearly instant data flows. Even slight delays can cause lost revenue, operational issues, or reduced threat detection. That’s why selecting the right TAP for your visibility layer is important.
Visibility without performance penalties
Network TAPs should be transparent: they duplicate and forward packets without altering timing or order. However, not all TAPs are the same. Understanding the actual latency per device helps engineers design monitoring systems that won’t compromise service levels.
Profitap Copper TAPs: designed for ultra-low latency
Profitap’s Copper TAP portfolio provides non-intrusive, fail-safe access to network traffic across all 7 OSI layers. These devices isolate monitoring ports, support link failure propagation, and, critically, deliver predictable, extremely low latency. Most people assume TAPs are “transparent.” Seeing actual nanosecond figures proves that Profitap has measured and published latency, whereas many vendors don’t.
|
Device |
Speed |
NET-NET Latency |
|
10GBASE-T TAP (C1R-10G) |
10 Gbps |
Max 2325 ns / Min 2318 ns |
|
10GBASE-T TAP (C1R-10G) |
1 Gbps |
Max 609 ns / Min 579 ns |
|
High Density Gigabit Ethernet TAP (C8-1G) |
1 Gbps |
425 ns |
|
High Density Gigabit Ethernet TAP (C8-1G) |
100 Mbps |
700 ns |
|
High Density Gigabit Ethernet TAP (C8-1G) |
10 Mbps |
6000 ns |
|
Gigabit Copper Network TAP (C1R-1G) |
1 Gbps |
425 ns |
|
Gigabit Copper Network TAP (C1R-1G) |
100 Mbps |
700 ns |
|
Gigabit Copper Network TAP (C1R-1G) |
10 Mbps |
6000 ns |
|
Industrial Copper TAP (C1D-100) |
10/100 Mbps |
2 ns |
Booster Aggregation TAPs:
When aggregating multiple links into fewer monitoring ports, the Booster Aggregation TAPs minimize rack space and port usage without significant delay. They’re designed for direct link aggregation, no management, no drivers, and maintain low latency across all supported speeds.
|
Device |
Speed |
NET-NET Latency |
|
Booster In-Line (C8R-X1) |
1 Gbps |
425 ns |
|
Booster In-Line (C8R-X1) |
100 Mbps |
740 ns |
|
Booster In-Line (C8R-X1) |
10 Mbps |
6000 ns |
NET-TAP Latency and NET-NET Latency are most of the time identical.

Where latency specifications matter
- Financial Trading Networks
- Industrial Control Systems (ICS/OT)
- VoIP and Unified Communications
- Security Monitoring & Forensics
Measuring latency with IOTA
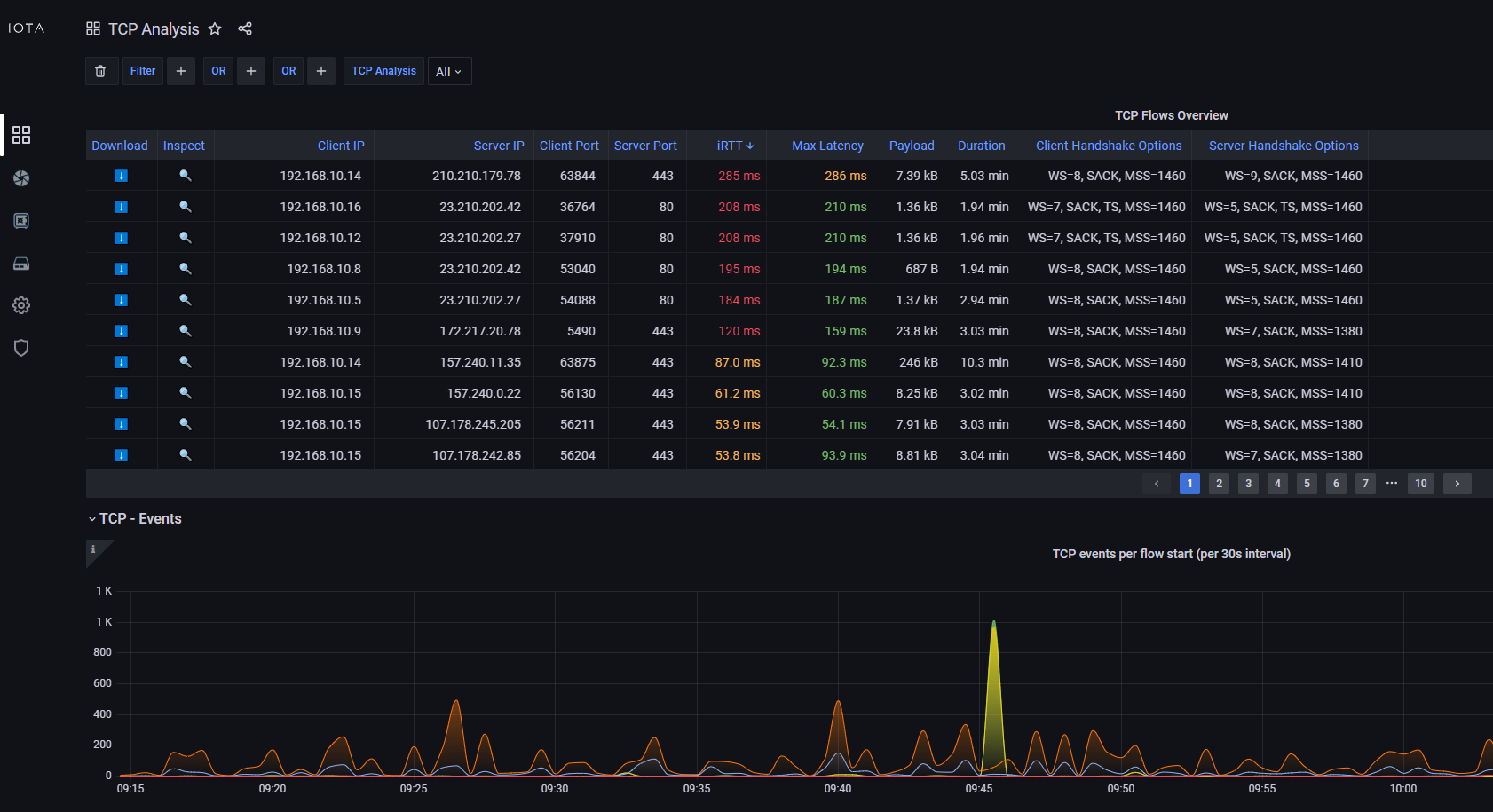
Measuring latency becomes actionable when you can see it directly in packet flows. With the Profitap IOTA TCP Analysis Dashboard, latency metrics are visualized in real time across all monitored connections. The dashboard provides detailed insights into round-trip times, retransmissions, and handshake delays, enabling teams to quickly identify whether latency originates at the client, the server, or within the network itself. By correlating these measurements with full-fidelity packet capture, IOTA empowers network and security engineers to pinpoint root causes, validate performance baselines, and ensure applications meet stringent SLAs..png?width=1682&height=915&name=image%20(121).png)
Checklist: minimizing latency in your monitoring layer
Here's an expanded checklist to help you ensure your monitoring layer is as low-latency as possible:
-
Choose TAPs with published latency specifications: Opt for TAPs with openly disclosed, ideally near-zero, latency. Reputable manufacturers provide detailed specifications and independent certifications. Even small latency differences accumulate in complex deployments.
-
Validate latency in your environment under expected loads: Published specs are a start, but real-world testing is crucial. Using precise time measurement tools, validate TAP latency in your specific network under peak loads. Factors like cable length and connectors influence results, making in-situ testing vital.
-
Use Booster TAPs to aggregate links without oversubscription: Booster TAPs aggregate multiple links to a single monitoring port without oversubscription or packet loss, which are major latency contributors. They efficiently manage data flow using specialized hardware and intelligent buffering to prioritize real-time traffic.
-
Factor TAP latency into end-to-end monitoring architecture: Account for cumulative TAP latency in your end-to-end monitoring design, including all components from TAPs to analysis tools. Understanding total monitoring latency helps differentiate network issues from monitoring infrastructure artifacts, ensuring accurate troubleshooting and performance baselining.
Profitap Copper TAPs overview
| Secure TAPs | Copper TAPs | Aggregation TAPs | Replication TAPs |
|---|---|---|---|
![]() |
![]() |
![]() |
![]() |
| Discover our Secure TAPs | Discover our Copper TAPs | Discover our Aggregation TAPs | Discover our Replication TAPs |
Milliseconds matter. By selecting Copper TAPs and Booster Aggregation TAPs with documented low latency, you can achieve full network visibility without compromising performance, no blind spots, no bottlenecks.





